|
您的位置:首页 >> 洗车机
凯美龙KM-J3个性化智能化多鼓组合式精洗及集中供油系统
一、KM-J3精致洗车及集中供油系统简图
二、上海KMRON凯美龙KM-J3精致洗车设备套组,是相对于常见的“五合一、四合一、三合一”组合箱式鼓,客户可以根据自己管线与工位实际需求更多组定制的个性化服务。凯美龙KM-J3系统是将压缩空气、电源、5公斤常压清水、泡沫、水蜡、泥沙松动液、离子覆膜剂、高压水、以及机油等,根据工位的不同需求进行任意多组个性化量身定制的配置,最多可增至八组合,同时还可以给客户定制:工位光电感应灯光显示、精致洗车时间显示等自动化程度更高的高端自动化设计。
三、凯美龙KM-J3精致洗车设备的优点: 凯美龙KM-J3精致洗车设备,除了兼有KM-J2“安全、高档、省力、方便、整洁、专业”的特点以外,操作与显示也更加智能化,还可以根据客户需要配置集中供油系统。也就是说凯美龙绕线器是省力便捷的远距离能源传输装置,通过它,使用者可以方便快捷地获得各种能源或者工具,从而避免了管线、工具满地摆放、到处乱找的现象,节约了工作时间,还有智能化提示和集中供油系统等多项功能。 凯美龙KM-J3对于安全系统更加智能,可以设置洗车状态显示、集中供油与油路智能报警等智能化系统,这就使施工工位的安全得到了智能化的第一时间保障,真正的专业智能化施工;对于不使用绕线器作业车间来说,是危机四伏的,随地拖拉的管线其实很危险,它们既容易受到强腐蚀性物质的损害,也给作业车间操作人员带来了危险。这也是汽车4S站、汽车维修站、精致洗车中心等高端汽车服务中心,为了到达改善工作环境、提高工作效率、完善专业操作水平的目的,而纷纷使用绕线器和精致洗车设备的原因了。显然,智能化的KM-J3系统更显得“专业、安全、智能”,无疑是高端汽车会所的首选。
四、适用场所:汽车4S站、汽车美容装饰工位、精致洗车工位、工厂流水线等场所使用。
五、个性化箱体组合鼓智能化展示与集中供油系统:
1、 个性化箱体组合鼓智能化展示
备注:可根据客户需求,气、电、油、水、等个性化任意组合。
2、 清洗工具说明:
A):龙旋风
龙旋风(如图) 产品用途: 专门清洁汽车真皮、顶棚、丝绒、橡胶、塑料、玻璃保险带、各种缝隙、家具或毛毯。 功能特点: 打造特色汽车内饰清洗 使用综述: 龙旋风是通过空气学原理生产高压吹尘,喷液于一体,用于汽车内饰真皮、丝绒、橡胶、塑料、玻璃保险带、各种缝隙、家具或毛毯、方向盘、仪表盘等等。一喷一擦即可,清洁时形象更好、更专业。 龙旋风是通过空气学原理生产高压吹尘,喷液于一体,用于汽车内饰真皮、丝绒、橡胶、塑料、玻璃保险带、各种缝隙、家具或毛毯、方向盘、仪表盘等等。一喷一擦即可,清洁时形象更好、更专业。 产品优势 1)、去污力强,采用生物降脂性,只需一喷一擦,即可去除真品、丝绒各种缝之间的污渍。 2)、不伤丝绒,对各种物体不会造成伤害,而传统清洗内饰剂大部分都用万能泡沫+毛刷,容易造成伤害。 3)、效率高,去污能力强,省时省力,大大提高清洗内饰效率。 注意事项 皮类制品分真皮、仿皮、皮革等不同材料,很多不同规格,如材料颜色,纹路、硬皮、软皮等 1)、清洗皮时,不能在表面变干,边擦边吹干,包括丝绒在内。 2)、清洗前仪表台时,不要吧液体喷进出风口内,还电器。 3)、特别提醒:清洗任何电器、前正、副驾坐顶棚、丝绒用一块干毛巾和压缩空气使表面充分干燥。
B):精洗泡沫枪
精洗泡沫枪(如图) 产品用途: 泡沫洗车的必需品 功能特点: 本产品是可以使洗车也变得轻松愉快的GOOD工具 使用综述: 将洗车液注入容器将容器直接接在自来水水管上,就会有大量的高性能泡沫喷溅在您的爱车上。在洗净车身的同时灰尘和沙土可以被泡沫包裹起来不会对您的爱车造成划痕。
C): 水、电、气毂 使用综述: 水电气鼓连接接头图示(如图):
产品用途: 汽车美容店专用工具 功能特点: 专业、便捷、安全 使用综述: 水毂主要是用于清洁车辆、电毂主要是用于插电器、气毂主要是用于洗车以后一些缝隙里有水用擦车巾擦不干净,然后利用气泵里的压力,用气枪把缝隙里的水吹干净。 用于清洁车辆,可以轻松自如的使用,使用完以后抻拉可以回到轮毂里,不占空间位置。管长10米。 电毂主要是用于插电器(比如:抛光机、吸尘器),因为使用起来方便,省去了一往老旧的地下插座,避免了电器动人也动,施工地面有水的话容易触电的危险。不用的时候,抻拉可以回到轮毂里,方便干净。管长10米。 气毂主要是用于洗车以后一些缝隙里有水用擦车巾擦不干净,然后利用气泵里的压力是气枪里有气把缝隙里的水吹干净了。管长10米。
D):自助流水枪
产品用途: 清洗 功能特点: 6段水势调节,适合不同需求,封闭式接头,杜绝漏水,日本原装产品 使用综述: 六段水势调节,水压高低调节,适用与不同区域水压适用,内径12-15MM水管通用设计,单手操作开关设计。封闭式接头设计,杜绝漏水现象,原装进口产品,高品质保证。 (备注:其他工具详见产品使用说明或凯美龙龙商城产品介绍。)
3、集中供油系统
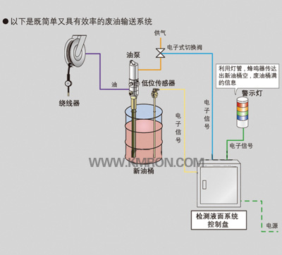
基本配置产品 ①油枪 连接到末端部位,计量油量。有基本的计量显示油枪,另外作为高性能的有带预设定式油枪。 ②油型绕线器 可安装于墙壁或天花板等位置,通过拉伸油管输送油到作业工位。 ③油泵 安装在油品库内,利用压缩空气作为动力,推动油泵进行输送油品。附加产品 ④油桶报警器 当油桶内的油变空时,便会发出警报提醒。而且,可使油泵停止运行,起到保护的作用,并防止空气混入管道,不需要在更换油时,再进行排除空气的作业,使更换油桶更加简单。 ⑤接油盘 安装于墙壁使用,接收从油枪内滴落的残油,作业人员无需顾虑残油。可随时保持车间内整洁,干净。 ⑥SBB箱体 可将油型绕线器配置于箱体内,使车间布局清晰,更增添了档次感,品质感。
B:油桶报警系统:
①报警灯 油桶无油变空时,报警灯亮起,提醒作业人员。 ②电磁阀 油桶空时,电磁阀断开使油泵停止运行,防止油泵空运行及管道内空气的渗入。 ③液位传感器 检测油桶内的油量。 ④控制柜 内部是由控制1~3部件的电子元器件组成。 控制内容 警报且控制输送气压。?检测油桶中的油量,油桶空时,发出警报的同时,通过控制阀切断输送气压,预防控制油泵空运行。根据此,可保护油泵及预防油路管道内有空气渗入,在更换油桶时,无需再进行排除空气。 六、凯美龙KM-J3案例:
|



A
B
C
F

























